Como funciona a Análise de Checklist no Painel
Monitore a adesão de checklists e garanta maior eficiência, redução de custos e conformidade com as regras da sua operação
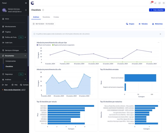
1. O que é a Análise de Checklists no Painel?
A Análise de Checklists no Painel é uma funcionalidade que permite monitorar de forma simples e eficaz quais veículos e motoristas preencheram os checklists de inspeção do veículo. Além disso, você pode acompanhar a quantidade de checklists preenchidos por dia, semana ou mês, garantindo o controle total da operação.

2. Como a Análise de Checklists pode ajudar minha operação?
Com a análise detalhada, você consegue identificar padrões e tomar decisões preventivas, como evitar manutenções corretivas, aumentar a eficiência das inspeções diárias e garantir que a frota esteja sempre em conformidade com as normas de segurança e operação.
Importante: Além de acessar as análises também é possível baixar os resultados para análises futuras

3. Quais filtros estão disponíveis para análise dos checklists?
Você pode filtrar os checklists preenchidos por dia, semana ou mês, permitindo uma visão personalizada da sua operação. Esses filtros ajudam a identificar tanto a frequência quanto os responsáveis pelo preenchimento, facilitando o monitoramento do desempenho da frota.
4. Como essa funcionalidade pode reduzir os custos com manutenção?
Ao garantir que os checklists sejam preenchidos regularmente, você pode detectar problemas no veículo com antecedência e evitar custos com manutenções corretivas inesperadas. Isso aumenta a vida útil dos veículos e melhora a eficiência da operação.
5. Posso monitorar se os motoristas estão cumprindo com o preenchimento dos checklists?
Sim. No painel, é possível visualizar quais motoristas e veículos preencheram o checklist, garantindo que todos estejam seguindo o protocolo de inspeção.
6. Como essa funcionalidade contribui para garantir a conformidade da frota?
A Análise de Checklists no Painel permite monitorar o cumprimento de todas as inspeções necessárias, assegurando que os veículos estejam operando dentro dos padrões estabelecidos pela empresa e pelas regulamentações de segurança.
8. Quais são os principais benefícios de utilizar a Análise de Checklists no Painel?
Os principais benefícios incluem: maior controle sobre a manutenção preventiva, redução de custos com manutenções corretivas, aumento da eficiência operacional e garantia de que a frota está em conformidade com as regulamentações de segurança.